华云·云场景应用详解|安超DCM给数据中心“做主”

作者: CBISMB

责任编辑: 贾西贝

来源: ISMB

时间: 2021-02-24 11:03

关键字: 华云数据

浏览: 0

点赞: 0

收藏: 0

近年来,随着云计算、大数据、容器等新技术的成熟应用,金融行业IT系统环境复杂程度不断提高,IT架构由传统架构转变成云、Docker、微服务等混合架构。与此同时带来的是数据中心IT设备数量呈现出爆发式增长,人均管理设备台数由以前的几十台,发展到现在的人均几百甚至更多的设备管理台数。

面对规模和体量“双A”的金融行业,除了上述提到的人均管理数量的变化,还带来了哪些具体的运维难题呢,我们又该如何应对?

【用户场景现状一】巡检难度变大

● 这个设备现在状态是什么样?亮红灯还是黄灯?什么原因亮灯?

● 多少时间去机房巡检一次?发现故障,到定位故障,解决故障需要多少时间?

● 安全组允许进去机房次数是多少次,是不是这个月又超标了?

【方案概述】-安超DCM实时且主动的监测及告警

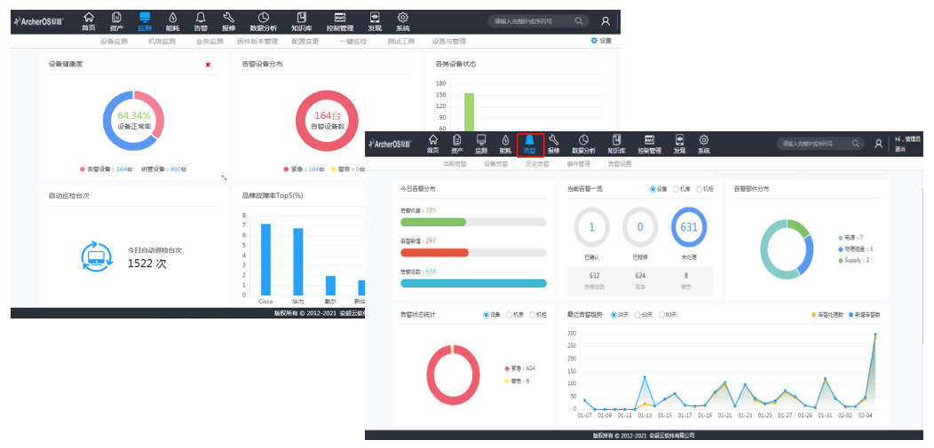
某大型国有银行北京、上海数据中心,各部署了IT设备数千台,并且设备类型繁多,其中包含:小型机、PC服务器、刀片服务器、SAN存储、NAS存储、带库、负载均衡、网络相关设备等等,经统计,一年告警次数高达1000多起,现有监控手段是人工巡检,工作相当繁重。

但是,该行使用安超DCM数据中心管理软件之后,设备状态的主动式巡检,实时监测硬件状态,状态预警。可每15分钟-30分钟巡检所有设备状态,精确发现故障、定位故障。包括:设备面板灯状态、风扇的转速、部件号、序列号、插槽以及光交光衰问题等,极大的提高运维效率。

【用户场景现状二】资产盘点三个月一次,但是数据真实么?

● 资产基础数据怎么来,如设备的型号、设备是如何设定及连接的,设备的位置在哪儿,设备的负责人/业务部门所属是谁,设备的维护状态是什么….

● 设备移动、增加、移除这些变更记录在哪儿?谁是变更负责人,变更何时完工,变更记录如何跟踪?

【方案概述】安超DCM全生命周期资产可视化管理模块

某大型股份制商业银行的运维人员在设备出现部件故障需要修复时,通常都需要先人工去查保修状态,或者人工去查备件备品库存,然后提前提交变更……这样下来,不仅浪费时间也影响业务正常运行。

然而,安超DCM数据中心管理平台强大的资产信息自动采集功能以及资产关联功能,使管理员能清楚的了解全局IT资产状况,有效地管理现有的IT资产;能够实现自动跟踪保修期的状态信息,使管理员随时知道产品的保修状态,从而有效保障机房稳定安全运行。

【用户场景现状三】电源、容量如何控制,进而降低运营成本?

空间、电力、网络资源还有多少可用?何时将会全部用完,何处有空间可安置新的设备,如何善加利用现有资源?从而有效降低用电等方面的运营成本。

【方案概述】安超DCM实时且全面的能耗管理模块

在国家明确发文要求降低PUE值的大背景下,大家都在各显神通进行节能增效。上海某股份制商业银行总行也不例外,使用安超DCM数据中心管理平台,利用实时并全面的设备功率和热量监控,按服务器、机架、机房或工作负荷和应用来优化电源配置,并降低用电成本;实时的数据支撑,使该行能够最大化提高机架密度,延长数据中心的使用寿命。

安超DCM数据中心管理平台软件的管理界面整洁、清晰、操作便捷且人性化,普遍适用于金融证券、运营商等各行各业。作为数据中心IT设备全生命周期管理的一款“神器”,安超DCM不仅在监测、告警、资产、能耗方面发挥着出色的作用,另外,在异地机房、多地机房情景下能够代替硬件KVM,实现两地三中心机房的统一远程管理,缩减近一半的设备投入成本。

©本站发布的所有内容,包括但不限于文字、图片、音频、视频、图表、标志、标识、广告、商标、商号、域名、软件、程序等,除特别标明外,均来源于网络或用户投稿,版权归原作者或原出处所有。我们致力于保护原作者版权,若涉及版权问题,请及时联系我们进行处理。