KubeSphere 企业版 3.3 发布,向云原生转型要效益

作者: CBISMB

责任编辑: 贾西贝

来源: ISMB

时间: 2023-01-05 16:56

关键字: 青云QingCloud,KubeSphere

浏览: 0

点赞: 0

收藏: 0

“破界云原生 价值再升级”,青云科技日前正式发布了 KubeSphere 企业版 3.3。

3.3 版本是伴随云原生应用的深入,KubeSphere 不断打破自身边界,向上延伸、向下延展,洞察并满足企业客户需求的重要版本,KubeSphere 企业版由此实现了从单一容器平台向数字化赋能平台的转型。

此外,青云科技还重磅预告了全新的可插拔微内核架构——KubeSphere LuBan,结合插件中心和应用生态,助力 KubeSphere 从单品类平台价值赋能向多品类生态价值赋能转型。

KubeSphere 企业版(KubeSphere Enterprise,原 QKCP),是基于 Kubernetes 内核的分布式多租户云原生操作系统。

在开源版能力之上,KubeSphere 企业版在多云多集群管理、微服务治理、应用管理、云边协同、资源数字化运营等多个核心场景满足企业客户需求。

同时,即将发布的插件中心还能提供丰富的企业级插件,满足不同场景的业务需求。KubeSphere 企业版以强大的企业级云原生技术底座、完善的专家级解决方案和服务支持,支撑企业数字化转型和规模化运营。

KubeSphere 企业版 3.3 重要更新

根据 IDC 的预测,到 2024 年,由于采用了微服务、容器、动态编排和 DevOps 等技术,新增的生产级云原生应用在新增应用的占比将从 2020 年的 10% 增加到 60%。

企业对于云原生不再是浅尝辄止,而是开始依托云原生的能力,支撑大规模业务系统的发布与运行。云原生应用走向普及化和规范化,企业开始向数字化和云原生转型要结果、要效益,关注云原生在降本增效中的真实量化指标。

KubeSphere 企业版历经打磨,此次发布的 3.3 版本迎来四大层面的重要更新:

一:运营数字化,云原生转型效果可观测。

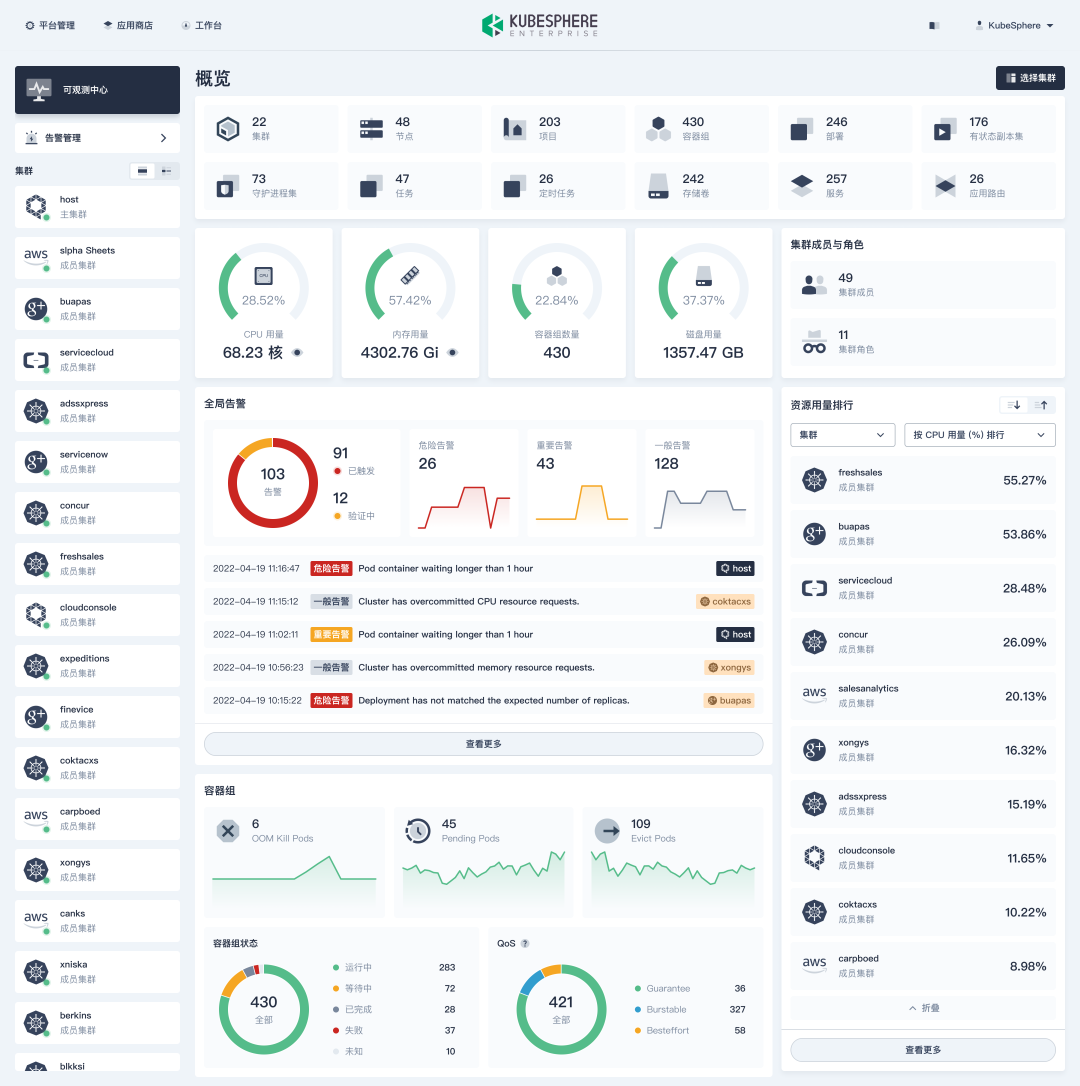
可观测中心:KubeSphere 企业版 3.3 新增全新的可观测中心,将分散在各个集群的数据汇总同步,化零为整,同时支持自定义范围指定集群数据汇总,包括集群资源利用率、承载业务应用规模等,能够汇总展示集群业务应用状态告警,实现多维度、多角度资源排列,支持正序和倒序。

接下来,KubeSphere 企业版还将提供数据对比报表,增强数据统计的便捷性,通过页面化操作规避人工统计风险和人力资源浪费。可观测能力已成为度量企业 IT 水平的重要标尺。

KubeSphere企业版3.3可观测中心

集群监控增强:KubeSphere 企业版 3.3 重构集群监控页面,聚焦资源分配与合理性,如业务资源质量状态、资源排序等,满足企业对配额、资源状态等精细化管理需求。通过监控数据分析还可以给客户一些行之有效的建议,实现矩阵式监控,提高集群资源利用率。

租户监控增强:KubeSphere 企业版 3.3 还对租户监控布局进行了优化,增加业务应用容器组状态,展示租户配额设置情况等,让业务人员对自身业务应用状态及规模了如指掌。

二:两大“双引擎”,无痛转型云原生

KubeSphere 企业版 3.3 新增对传统微服务框架 Spring Cloud 的支持,通过 Spring Cloud 和 Istio 微服务治理双引擎,满足企业对微服务架构改造的诉求。

在之前的版本中,KubeSphere 已内置 Istio,以云原生的方式进行微服务治理。此次为了满足大量 Java 开发者的使用习惯,KubeSphere 企业版 3.3 内置 Spring Cloud,支持 Spring Cloud Gateway与 Nacos,帮助 Java 开发者无痛转型云原生。

在 CI/CD 持续部署方面,KubeSphere 企业版 3.3拥抱 GitOps 集成 Argo CD,通过 Jenkins + Argo CD 双引擎,提供更便捷易用的 DevOps,支持持续部署状态管理和白名单管理。

在 DevOps 方面,KubeSphere 企业版 3.3新增多款内置流水线模板。同时,融合 KubeSphere 本身的多租户、权限、统一多租户打通等相关能力,实现高度统一化。

三:功能增强与体验优化

KubeSphere 企业版 3.3 还实现了大量功能和体验方面的增强与优化。在通知方面,新增“飞书”作为通知接收渠道。在镜像仓库方面,支持租户级默认镜像仓库,租户下可配置默认的镜像仓库,无需手动查找。

在存储方面,对权限管理功能深度打磨,新增租户级存储权限管理、存储卷自动扩容等。

四:丰富云原生数据库应用

以应用为中心的云原生数据库,不再是简单的资源供给,而是围绕应用出发,让应用更智能、更高效地使用数据库。

KubeSphere 企业版 3.3 提供丰富的主流数据库与中间件,包括关系型数据库 MySQL、PostgreSQL,NoSQL 数据库 Redis、MongoDB,以及 ClickHouse、ECK、OpenSearch、Kafka 等,满足企业各种场景下数据管理需求,并具备高可用、高可靠、可扩展能力。

KubeSphere 企业版针对不同客户群体、不同业务发展阶段,提升业务应用的敏捷性、一站式数据处理,满足数据库及中间件客户对容器平台的特定诉求,提供可视化集群管理、参数管理、备份恢复、监控告警等功能。与 KubeSphere 保持松耦合,云原生数据库既可以和 KubeSphere 安装包一起交付,也可以独立部署。

重磅预告:KubeSphere LuBan 可插拔微内核架构即将发布

青云科技还重磅预告了即将推出的 KubeSphere LuBan 架构。KubeSphere LuBan 将提供一种热插拔的插件式微内核架构,所有组件后端 API 可以动态嵌入 KubeSphere,第三方组件前端也可以动态嵌入到 KubeSphere 前端。

客户不需要等待 KubeSphere 版本的迭代,就可以自由迭代插件,打造真正有价值的云原生操作系统。KubeSphere LuBan 为开发者和企业提供千人千面的云原生操作系统,根据自身的业务特点和需求,灵活局部调整,即可获得专属的云原生平台与能力。

未来,KubeSphere 企业版 4.0 将基于全新的 LuBan 架构,实现平台高度模块化。在 LuBan 之上,KubeSphere 将打造插件中心,通过丰富的商业组件生态,为客户提供满足各种功能和场景需求的企业级插件。此外,KubeSphere 企业版 4.x 版本都将基于 KubeSphere LuBan 架构。

LuBan 取自我国古代工匠的始祖鲁班,象征着古人的发明创造和智慧结晶,是 KubeSphere 随着客户云原生需求的深入,不断进行自身产品功能和架构层面进化的必然趋势。LuBan 将 KubeSphere 从单品类平台价值赋能向多品类生态价值赋能转型,是 KubeSphere 在生态型商业化方向探索上迈出的积极的一步。同时,开源始终是 KubeSphere 的总基调,LuBan 也将会一直保持开源开放的决心,将青云自研的基于 LuBan 的商业插件逐渐贡献给 KubeSphere 开源社区。

KubeSphere LuBan Alpha 版预计将在12月底发布,欢迎合作伙伴加入 KubeSphere 生态,共同为企业客户云原生转型保驾护航。

©本站发布的所有内容,包括但不限于文字、图片、音频、视频、图表、标志、标识、广告、商标、商号、域名、软件、程序等,除特别标明外,均来源于网络或用户投稿,版权归原作者或原出处所有。我们致力于保护原作者版权,若涉及版权问题,请及时联系我们进行处理。