戴尔科技集团为您提供寻觅已久的存储可见性!

作者: 杨溢

责任编辑: 张金祥

来源: 戴尔

时间: 2022-09-14 10:46

关键字: 戴尔

浏览: 0

点赞: 0

收藏: 0

杨溢,戴尔科技集团大中华区存储产品市场部PowerStore 资深产品市场经理

众所周知,高性能存储对要求苛刻的数据库工作负载来说至关重要。数据库管理员(DBA)需要密切监测和评估数据库性能的各个方面,存储则是其中的关键环节。随着数据库工作负载的增长和变化,先进的存储管理对满足SLA要求来说非常重要。

如果无法看到,您又如何进行管理呢?

作为一名前DBA,确定问题的根源是我评估存储性能和排除延迟故障时面临的一大挑战。分析问题根源需要一个端到端的视图来收集所有的数据点,并确定问题到底出在哪里。这就像找漏水点,您必须从头到尾追踪整个线路。

当您用磁盘阵列或现代化的存储设备取代单个磁盘驱动器时,情况会变得更加复杂。这时存储不再是主机的一部分,所以从操作系统(OS)的角度看,存储可见性在主机之外就已经丢失了。流行的第三方监控工具也不能解决这个问题,因为它们也不能访问相关的信息。这时存储管理员和DBA就可能开始相互指责,因为他们都无法访问(或了解)另一方的信息。

停止相互指责!

戴尔科技集团听到了客户对存储端到端可见性的需求,采纳了客户的建议。Kubernetes为我们带来了很多生产级的功能和框架,我们正在充分利用这些功能。其中的一个重要功能就是存储的可见性,或可观测性。现在,每个使用Kubernetes(K8s)的用户都可以在支持的戴尔存储设备上查看端到端的存储指标!DBA、存储管理员和开发人员均可查看他们需要的存储指标,追踪端到端的性能,并在此基础上进行有效沟通。

这是如何实现的?

Dell容器存储模块可观察性功能是一个OpenTelemetry代理,可为Dell PowerStore和其它戴尔存储产品提供卷级别的存储指标。该Dell容器存储模块利用Dell容器存储接口(CSI)驱动程序与戴尔存储进行通信,然后从存储设备上收集各种指标,并存放在Prometheus数据库中,供支持Prometheus数据源的流行监控工具(如Grafana)使用。提供可观察性的Dell容器存储模块收集的关键指标包括但不限于:

·      基于容器存储接口驱动程序的存储池使用情况

·      按Kubernetes节点划分的存储系统I/O性能

·      容器存储接口驱动程序定位的卷I/O性能

·      容器存储接口驱动程序配置的卷拓扑结构

让我们快速了解一下

让我们通过一个端到端的实例快速了解一下相关情况。SQL Server Management Studio一个熟悉的页面显示了构成我们tpcc数据库的文件和文件夹。

现在我们需要把它转换成K8s存储术语。使用Persistent Volume Claims富有意义的命名标准可能会忽视这个过程的很多部分,但这有助于了解这一切是如何联系起来的。

一个SQL Server pod将包含一个或多个Persistent Volume Claims(除非您不想持久化数据)。它们代表着存储卷,并作为挂载点present给SQL Server实例。

下面的例子显示了SQL Server pod的部署定义,其中一个挂载点和Persistent Volume Claims被突出显示。通过检查pod部署,我们可以看到呈现给SQL Server的文件夹/挂载点/var/opt/mssql与K8s卷mssqldb和底层的Persistent Volume Claims mssql-data绑定。

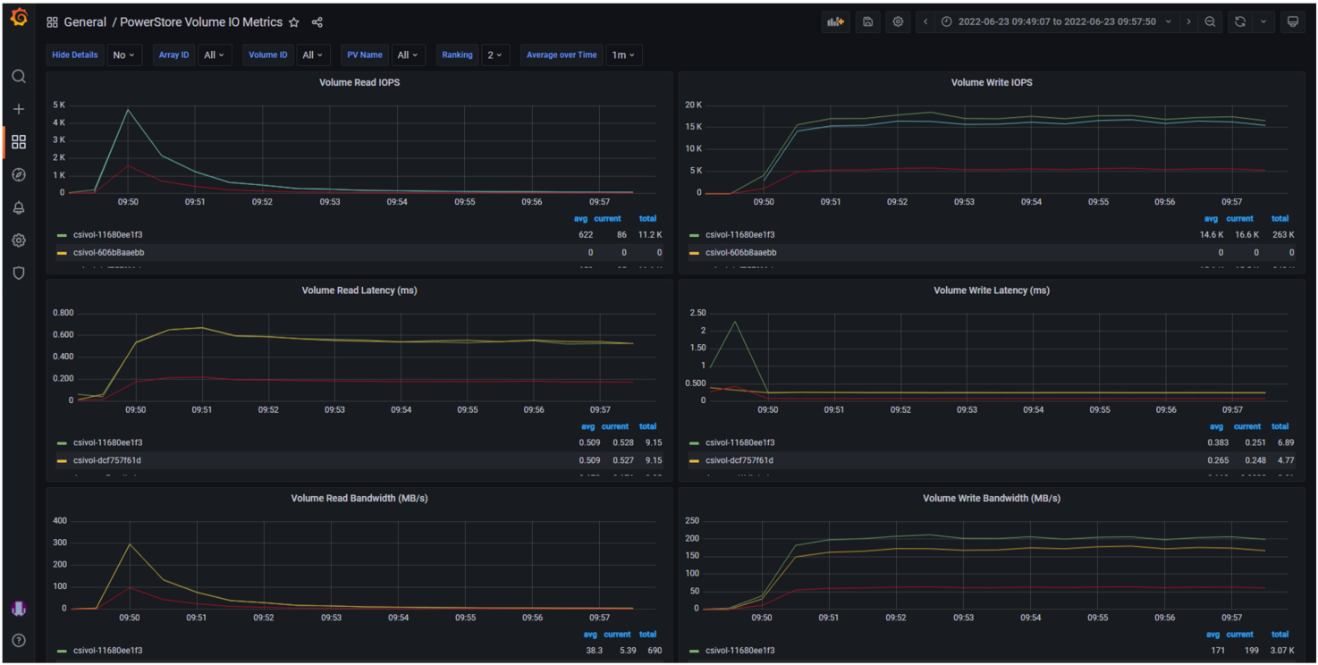
继续看这个例子,您可以看到其它的Persistent Volume Claims、mssql-data2和mssql-log是如何被SQL Server数据库文件使用的。下图显示了Grafana的一个仪表盘,它可以很容易地将SQL Server pod使用的mssql-data、mssql-data2和mssql-log的Persistent Volume Claims与Persistent Volume名称联系起来。

在这里,我们可以使用与Persistent Volume Claim相关的Persistent Volume名称来查看存储设备上的指标,或者在另一个Grafana仪表板上查看更详细的指标。

下面的例子显示了PowerStore Volume I/O Metrics仪表板。关键的存储指标(IOPS、延迟和带宽)都按照Dell PowerStore存储设备所报告的信息加以显示。

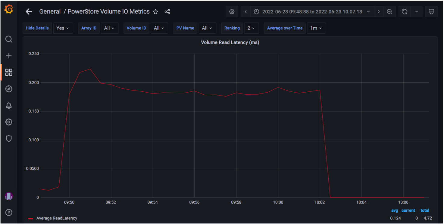
您可以选择任何一个图表进行进一步的查看。下面选择的是卷读延迟(Volume Read Latency)图表。

快速采用

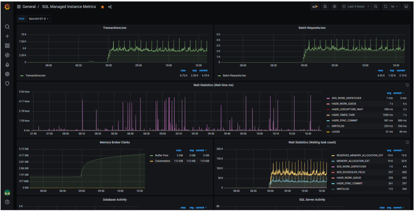
这些Kubernetes框架现在变得流行,正被用户快速采用。Microsoft SQL Server大数据群集和他们最新推出的Azure Arc-enabled SQL管理实例也都可以在Grafana中显示SQL统计数据。这使得所有关键的SQL指标都可以在单一管理面板中查看。

Kubernetes和云原生设计将继续被大量采用。它们是云和企业内部系统之间的桥梁,K8s所提供的丰富功能使其无法被用户忽视。

戴尔科技集团正在通过PowerStore和其它丰富的产品组合引领技术发展的潮流。我们正在与微软等合作伙伴通力合作,验证并采用各种最新的技术,让您可以放心地使用新技术,对您的数据资产实施现代化!

关于支持Azure Arc的SQL管理实例和PowerStore的更多信息,请参见:

·      我们最新的联合白皮书:以性能和规模为亮点的Dell PowerStore与Azure Arc-enabled Data Services。

·      微软博客文章:“Azure Arc-enabled SQL管理实例的性能基准”。

·      微软数字化活动:Microsoft Build和Azure Hybrid、Multicloud和Edge Day。

©本站发布的所有内容,包括但不限于文字、图片、音频、视频、图表、标志、标识、广告、商标、商号、域名、软件、程序等,除特别标明外,均来源于网络或用户投稿,版权归原作者或原出处所有。我们致力于保护原作者版权,若涉及版权问题,请及时联系我们进行处理。